跳到主要內容
跳到頁尾
AI B2B外撥電話平台
- 風格:Saas
- 作品類型:
- 特點:現代化Saas平台架構
- 專案說明:本專案旨在解決傳統企業人工撥號成本高、效率低的痛點,開發出一套將 電話外撥、AI 對話、數據分析 完全自動化的 B2B 雲端平台。系統支援企業租戶自主管理聯絡人、設定跨國時區撥打策略,並能即時生成通話結果報表,成功將傳統流程效率提升百倍。在開發面上,專案挑戰在極低硬體資源(2 vCPU / 4GB RAM)下,穩定支撐 10 萬級數據量 與 百筆高併發外撥任務,並實現了包含 PayPal 金流儲值、多語系管理介面以及即時系統監控在內的完整生產環境架構。完整資料說明都在 https://github.com/linyuhao8/AI-Outbound-Call-Platform-Docs-Voice-AI-B2B-Saas/
- 產業類型:軟體開發
- 功能:AI智能外撥電話, CSV多批上傳聯絡人名單, Paypal訂閱與儲值功能, 主控台報表數據, 企業方與平台方雙後台, 對話結果分析顯示, 平台方權限管理(新增刪減), 時區與多語言轉換
- 上線日期:
- 工具:ASP.NET, CI/CD, Docker, GoogleCloud, Grafana, Nginx, Paypal-Integration, PostgreSQL, React, Redis
聯絡連結
主控台數據
主控台視覺報表
新增聯絡人視窗
上傳多筆聯絡人CSV預覽視窗
綁定聯絡人標籤視窗
外撥管理畫面
選擇外撥電話(可篩選)
外撥電話情境選擇
電話進度
外撥分析結果
外撥分析結果
Paypal訂閱(選擇方案)
訂閱後才能外撥電話
通話明細
ai外撥平台15
企業方管理後台
企業方管理後台
企業方管理後台 新增企業
企業方管理後台(情境管理)
企業方管理後台(新增情境)
媒體庫 上傳情境流程圖
企業方後台(專案管理)
企業方後台(新增專案)
完整開發文檔
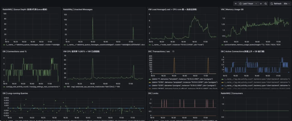
Grafana監控
登入畫面
儲值點數 與 撥打成本 查看